Breadcrumbs

Integrations

Presenter plays nicely with most 3rd party plugins, as long as the plugins provide some content we can use in our presentation.

Tested and compatible (among most others)

Tested and compatible with additional information

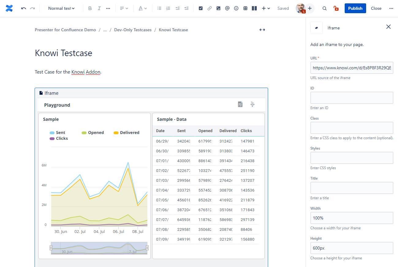
Embedding content from websites with sharing functionality

If your content comes from an external website with a sharing functionality, you can embed it in Confluence and Presenter without hassle.

For Confluence Cloud

  1. Go to your external application and copy the sharing URL it provides

  2. In your page editor: insert an “iFrame” by typing “/iframe” and paste the sharing URL. Configure other things to your liking: a width of “100%” and disabling the border is a good idea, for example.

  3. You’re done! The external content renders nicely in Confluence and in the presentation.

Knowi Editor.png


Knowi Presentation.png

Not compatible

Plugin

Reason

Confluence Team Calendars

Security settings of Team Calendars do not allow 3rd party apps to display them.

Table Filter and Charts for Confluence

The app replaces the tables with a dynamic javascript that loads the content in the background. This javascript is not executed in the presentation view.

https://addcraft.atlassian.net/wiki/s/-732487589/6452/53b0da83e67f44aa79ab833500cc837d2c1f6b51/_/images/icons/emoticons/lightbulb_on.png But we are working on a workaround, you’ll be able to get the unfiltered tables in the presentation in the near future!